泳潔(鄭州)工程技術有限公司
全國銷售熱線:400-0870-358
國內銷售部:
于經理:15515581312 (河南、湖南、湖北、廣東、廣西、海南、天津、河北、青海、甘肅、新疆)
趙經理:15516966000 (上海、江蘇、浙江、黑龍江、寧夏、貴州、山西、內蒙古、山東)
呂經理:15517588055 (北京、四川、吉林、遼寧、陜西、安徽、福建、江西、重慶、云南、西藏)
為滿足泳池水質監測的項目標準及人們對健康的要求,泳池都有一套水處理系統,相對來說,一個設計合理、管理科學的泳池能在非常短的周期內帶來可觀的經濟效益,游泳池水處理系統循環方式有三種:順流式循環、逆流式循環、混合式循環。首先先詳細介紹一下每種水流循環方式。
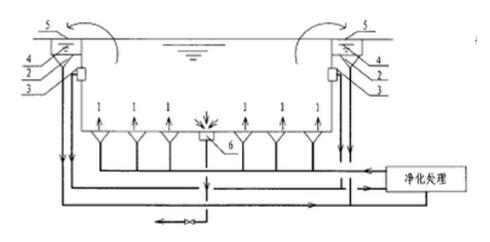
順流式循環

順流式游泳池水循環方式

順流式游泳池
順流式循環即泳池內的全部循環水量經設在池子端壁或側壁水面以下的給水口送入池內,再由設在池底的回水口取回使用過的相應體積的水,進行凈化(加藥、過濾、加熱及消毒)后再送回池內繼續使用的水流方式。
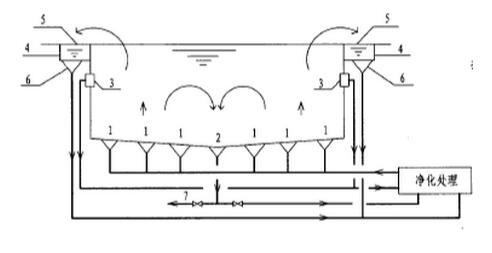
逆流式循環

逆流式游泳池水循環方式

逆流式游泳池
逆流式循環即泳池內的全部循環水量經設在池底的給水口或給水槽送入池內,再經設在池壁的溢水槽取回使用過的相應體積的水,進行凈化(加藥、過濾、加熱及消毒)后再送回池內繼續使用的水流方式。
混合流式循環

混合式游泳池水循環方式

水上游樂池
混合流式循環即泳池內60%-70%的循環水量經池壁外側的溢水回水槽取回,另外30%-40%的水量,經設在池底的回水口取出,將這兩部分循環水量合并進行凈化(加藥、過濾、加熱及消毒)后再送回池內繼續使用的水流方式。
不同的泳池應根據下列規定選用游泳池水處理循環方式:
1、競賽游泳池及訓練游泳池的池水,應采用逆流式或混合流式循環方式。
2、公共游泳池、露天游泳池的池水,宜采用順流式循環方式。
3、水上游樂池的池水,宜采用順流式或混合流式循環方式。